Accessing and navigating the reporting dashboard
Pixaera’s Reports provide real-time analytics that turn training data into actionable insights. Whether you're tracking completions, identifying gaps, or comparing performance across teams, the dashboard makes it easy to evaluate and optimize your training program.
Reporting pages
1. Overview Page
Get a high-level summary of how training is going across your organization.
Key insights include:
- Sessions: Who is completing training?
- Scores by Region: How are different areas performing?
- Scores by Topic: Which training topics are strong, and which need attention?
- User Activity: How active are your learners?
- Pass/Fail Rate: Are pass rates improving or declining?
- Feedback & Ratings: How do learners rate the training?
Great for leadership-level reporting or quick snapshots of overall engagement.

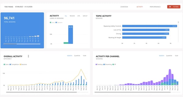
2. Activity page
Dig deeper into how teams are engaging with training over time.
Key insights include:
- Sessions Over Time: Are training rates rising as rollout expands?
- Users vs. Sessions by Region: Are some teams less engaged?
- Topic Activity: What’s being covered often—and what’s not?
- Completion Trends: Are users finishing their training?
- Delivery Channel Insights: VR vs. streaming—what’s gaining traction?
Use this page to monitor rollout adoption, content usage, and training behaviors.

3. Performance page
This page is designed to help you uncover your team readiness. Are they passing key safety modules on the first attempt, or do they need help with a specific area? It dives deep into the numbers, giving you insights on the following trends:
- Average Scores Over Time: Are learners improving?
- Pass/Fail Rates by Topic: Which areas need more support?
- Score Comparisons & Benchmarks: How do your teams stack up against industry norms?
- Knowledge Gaps: Which modules or questions cause the most difficulty?
- Intervention Trends: How often are users recognizing the need for action?
- Failure Trends: Where are learners struggling the most?
- Attempts Before Passing: How many tries do learners need?

Filtering your data
Use filters to zero in on the most relevant data. You can find filtering on the right-hand side of the dashboard.
Filter by:
- Date range (custom or pre-set)
- Region, Site, or Group
- Platform (VR, PC/Streaming)
- Email address (for user-level reports)
- Topic or Module
- User Type (e.g., Learners or Classroom Hosts)
Filters let you tailor your analysis to specific sites, groups, or periods — great for localized reviews or audits.

FAQ
Can I export reports?
Currently, report data cannot be downloaded directly from the web app. If you need a report export, contact your Customer Success Manager or email help@pixaera.com.